This section is from the book "Cyclopedia Of Architecture, Carpentry, And Building", by James C. et al. Also available from Amazon: Cyclopedia Of Architecture, Carpentry And Building.

Fig, 23.

BUILDING FOR JOHN H. WHITTEMORE, 1223 MICHIGAN AVE., CHICAGO, ILL.
Dean & Dean, Architects, Chicago, 111.
Mill Construction with Soft Brick Walls and Piers; Floors, Mill Construction; Partitions of Solid Plaster and Iron and Glass; Exterior Of Pressed Gray Brick and White Terra-Cotta; Store Front, Cast Iron. Completed in 1905. Cost, $50,000.
The moment of inertia of an area with respect to any axis equals the moment of inertia with respect to a parallel axis through the center of gravity, plus the product of the area and the square of the distance between the axes.
Or. if I denotes the moment of inertia with respect to any axis; I0 the moment of inertia with respect to a parallel axis through the center of gravity; A the area; and d the distance between the axes, then
I = I0 + Ad2 . (5)
Example. It is required to compute the moment of inertia of a rectangle 2 X 8 inches with respect to a line parallel to the long side and 4 inches from the center of gravity.
Let I denote the moment of inertia sought, and L the moment of inertia of the rectangle with respect to a line parallel to the long side and through the center of gravity (see Fig. 28). Then
I0 = 1/12 ba3 (see Art. 52); and, since b = 8 inches and a=2 inches,
I0 = 1/12 (8 x 23 ) = 5 1/3 biquadratic inches.
The distance between the two inertia-axes is 4 inches, and the area of the rectangle is 16 square inches, hence equation 5 becomes
I = 51 + 16 X 42 = 261 1/3 biquadratic inches.
1. The moment of inertia of an "angle" 2½ X 2 x ½ inches (lengths of sides and width respectively) with respect to a line through the center of gravity and parallel to the long side, is 0.64 inches4. The area of the section is 2 square inches, and the distance from the center of gravity to the long side is 0.63 inches. (These values are taken from a "handbook".) It is required to compute the moment of inertia of the section with respect to a line parallel to the long side and 4 inches from the center of gravity. Ans. 32.64 inches4.
54. Moment of Inertia of Built=up Sections. As before stated, beams are sometimes "built up" of rolled shapes (angles, channels, etc.). The moment of inertia of such a section with respect to a definite axis is computed by adding the moments of inertia of the parts, all with respect to that same axis. This is the method for computing the moment of any area which can be divided into simple parts.

Fig. 29.
The moment of inertia of an area which may be regarded as consisting of a larger area minus other areas, is computed by subtracting from the moment of inertia of the large area those of the "minus areas."
Examples. 1. Compute the moment of inertia of the built-up section represented in Fig. 30 (in part same as Fig. 25) with respect to a horizontal axis passing through the center of gravity, it being given that the moment of inertia of each channel section with respect to a horizontal axis through its center of gravity is 128.1 inches4, and its area C.03 square inches.
The center of gravity of the whole section was found in the example of Art. 49 to be 8.30 inches from the bottom of the section; hence the distances from the inertia-axis to the centers of gravity of the channel section and the plate are 2.30 and 3.05 inches respectively (see Fig. 30).
The moment of inertia of one channel section with respect to the axis A A (see equation 5, Art. 53) is:
128.1 + 6.03 X2.302 = 160.00 inches4.
The moment of inertia of the plate section (rectangle) with respect to the line a"a" (see Art. 52) is:
1/12 ba3 = 1/12,[14x (½)3] = 0.15 inches4; and with respect to the axis AA (the area being 7 square inches) it is:
0.15 + 7 x 3.952 = 109.37 inches4.
Therefore the moment of inertia of the whole section with respect to A A is:
2 x 160.00 + 109.37 = 429.37 inches4.

Fig. 30.
2. It is required to compute the moment of inertia of the "hollow rectangle" of Fig. 29 with respect to a line through the center of gravity and parallel to the short side and the moment of inertia of the smaller one with respect to the same axis is:
The amount of inertia of the large rectangle with respect to the named axis (see Art. 52) is:
1/12 (5xl03) = 416 2/3;

Fig. 31.
1/12(4 X 83) = 1702/3; hence the moment of inertia of the hollow section with respect to the axis is:
416 2/3 - 170| 2/3= 246 inches4.
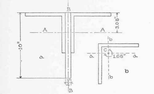
1. Compute the moment of inertia of the section represented in Fig. 31, a, about the axis AA, it being 3.08 inches from the top. Given also that the area of one angle section is 5.06 square inches, its center of gravity C (Fig. 31, b) 1.66 inches from the top, and its moment of inertia with respect to the axis aa 17.68 inches4. Ans. 145.8 inches4.
2. Compute the moment of inertia of the section of Fig. 31, a, with respect to the axis BB. Given that distance of the center of gravity of one angle from one side is 1.66 inches (see Fig. 31,b), and its moment of inertia with respect to bb 17.68 inches.
Ans. 77.618 inches4. 55. Table of Centers of Gravity and Moments of Inertia. Column 2 in Table A below gives the formula for moment of inertia with respect to the horizontal line through the center of gravity. The numbers in the third column are explained in Art. 62; and those in the fourth, in Art. 80.
Moments of Inertia, Section Moduli, and Radii of Gyration.
In each case the axis is horizontal and passes through the center of gravity.
 
Continue to: